Focus
Focus
Table of Contents

Statistics

The Statistics tab collects and visually weights the top artifacts associated with samples matched to your search. You can perform specific searches by clicking on any of the individual artifacts under the Statistics tab.
The Statistics tab does not display the same statistics as the AutoFocus Dashboard. While the dashboard displays an overall picture of the threat landscape in different contexts (organization-wide, industry-wide, or global), the Statistics tab displays information that has been filtered based on the current search.
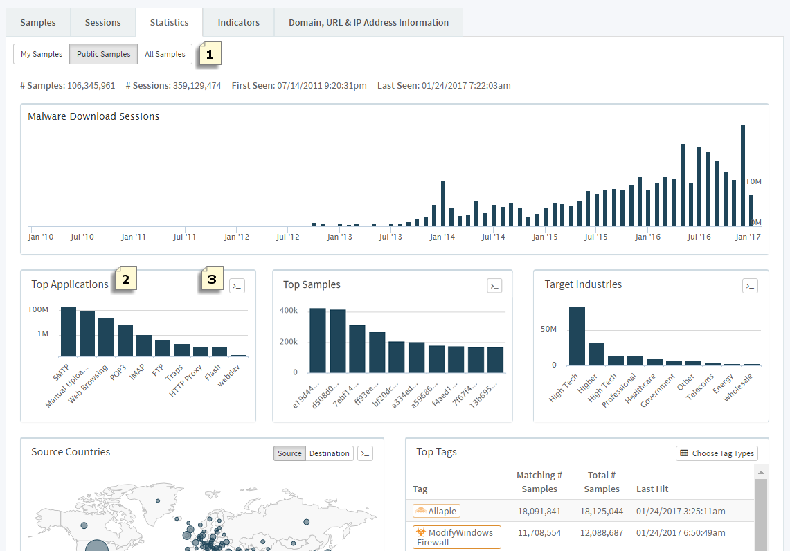
Sample Statistics
After performing an AutoFocus Search, select Statistics:
View statistics on artifacts associated with My Samples, Public Samples, or All Samples.
Click on an artifact in the Top Applications, Top Samples, Top Firewalls, and Target Industries widgets to add it to your search; the Statistics tab widgets are filtered based on the added search condition(s).
Click (
) to view the API request to retrieve the artifact data displayed in a widget. The API request is formatted in cURL and Python.
Example:
To view only samples that are distributed through web pages, click the web-browsing bar on the Top Applications widget. Web-browsing is added as a search condition and the widgets, including the Top Countries malware map, are updated to reflect the new web-browsing filter:
Next Steps...