View Application Experience for a Specific User
Focus
Focus
Autonomous DEM

View Application Experience for a Specific User

Table of Contents

View Application Experience for a Specific User

When you select a user, you can drill down into the details for the user as the number of devices that the user is logged into and the applications that the user is using.
Where Can I Use This?What Do I Need?
  • Strata Cloud Manager
The User Details page provides a user view for a single Mobile User. If a user is logged into more than one device, the User's Devices widget displays one card for each device that the user is logged in to. Select a tile to view the user experience on that device. You can see the overall application experience score across the organization in the device tile. View the experience score trend over the selected time range for each of the monitored applications on that device under Applications.
You can configure a time range or Add Filters to control the kind of information that displays on the page.

User's Devices

  • User's Devices Lists the devices that a user has logged into and the experience score for each.
  • Select a device to view user experience insights for the device.
If a user’s overall experience is poor, you can use this widget to determine which of their devices is causing the most impact.

Impact Over Time

Shows the different factors that contributed to a degraded experience over your selected time range.
Unique Time Impacted by Segments
The number of minutes the user was impacted across service delivery segments during the selected time range.
The Application segment is now broken down by specific issue type; App Degraded, App Unavailable, App Not Reachable. To view the exact affected time for each individual segment, click the issue type.
App Domains ImpactedThe domains that were impacted the longest as measured by synthetic app testing or during user browsing.
Time ImpactedThe amount of time each domain was impacted during synthetic app testing or user browsing.

Application Domains

Lists the application domains that the user accessed. You can Search for a specific domain that you are interested in. Selecting a domain shows the user’s experience on that domain.

User’s Experience on Domain

When you select an application domain, these widgets display information about the user’s experience on that domain.
Time Spent on Domain | Total Pages Accessed (Requires Real User Monitoring)
Time Spent on DomainThe amount of time the user spent accessing the domain and the experience score breakdown for that time.
Total Pages AccessedThe number of pages the user accessed on the domain and the experience score breakdown for those pages.
Root Cause & Suggested Remediation
Issue TypeThe type of application issue and the root cause affecting them. Select the root cause to view more details about the issue, including suggested remediations.
Potential Root Cause
The primary root causes for the application issue. Click the potential root cause to know the potential reasons for application issues. These reasons include any potential segment impacts, or the error types that might be contributing to the degradation of application experience.
If there are multiple root causes, the longest-impacting one is shown, with the number of other causes indicated beside it. Click this number to view details for all causes: specific reasons for degradation, suggested remediation steps, and duration for which each segment was impacted.
Pages ImpactedThe number of pages with degraded experience due to the root cause during the selected time period.
Time ImpactedThe number of minutes ADEM considered the segment as impacted.
Experience Trend
A line graph comparing the experience score for the user on the selected domain to the user’s experience on all apps. The experience score comes from either RUM, synthetic metrics, or both, depending on which is available.
The chart also indicates whether the user was connected to GlobalProtect so you can assess the impact of GlobalProtect on their application experience. The chart also marks Significant Events, such as when the user disconnected or reconnected to GlobalProtect, clearly showing you when important changes took place to help you focus your investigations.
Below the chart, you can see the networks that the user was connected to during their browser activity.
Page Experience (Requires Real User Monitoring)
A time series histogram of the user’s experience on different pages of the selected domain, based on RUM data.
The histogram represents the total pages that the user accessed during the selected time range. The time interval is proportional to the time range selected. Example: if you select a time range of 3 hours, the histogram time interval will be every 5 minutes.
The green part is the proportion of pages during a time interval that had good experience. The red is degraded experience.
Learn more about the degraded pages by selecting the red part. This will show you the degraded pages, root cause analysis, suggested remediation, and more details to help you investigate the cause of the degradation.
Path to Domain
The Path to Domain shows the network segments through which the user’s traffic traveled to the app. The segment wise experience score for a segment determines its color. The network segments include device, Wi-Fi, LAN, ISP, and Prisma Access/NGFW gateway. If only RUM data is available, the only segments displayed are Device and App.
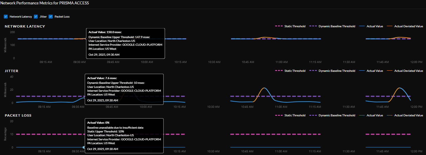
ADEM uses both static thresholds and dynamic thresholds across segments (LAN, Internet, and Prisma Access) to effectively capture segment-wise experience. With dynamic baselines for network performance metrics (latency, jitter, packet loss), you can accurately identify true performance anomalies against normal network fluctuations. ADEM automatically computes and continuously updates performance baselines for key network segments (LAN, Internet, PA Gateway) based on the historical 30 days data of a group of users with similar attributes to create peer groups for baselining. ADEM then uses a percentile based approach to detect anomalies.
.
In rare cases where there is insufficient data for a specific user cluster, ADEM uses the default static threshold to establish a baseline.
Hover over the network segment in the service delivery path to view the performance metrics. Click the segment to view the network performance metrics trend for the selected segment.
  • Dynamic Baseline upper threshold : This represents the upper limit for the user’s peer group based on the historical data.
  • Actual Value: This is the real-time measured value for the selected metric.
  • Actual Deviated Value: This line appears when a metric's value moves outside the baseline, which indicates a performance degradation.
  • Static Threshold : The fixed performance range set for a particular segment.
Hover over any point on the chart to view specific details such as actual value, the dynamic baseline band, user location, ISP, and Prisma Access Gateway location.

Application Performance Metrics

A series of visualizations for different aspects of application performance for the user and the selected domain. The visualizations available depend on whether RUM metrics exist for the user and whether you’ve configured an application test for the application.
Select a node on the service delivery path to view relevant metrics for it. For example, select Wi-Fi to view Wi-Fi Metrics.
(Application Test Required) Synthetic Trends
Track responsiveness and availability metrics for all your monitored applications as well as the health of your devices in this widget. Select the card for the device in the User's Devices widget to view its Device Health Metrics or click on an application card to view its Application Performance Metrics.
You can select any or all of the following metrics by selecting their check boxes.
MetricDescription
AvailabilityApplication availability (in percentage) during the Time Range.
DNS LookupDNS resolution time.
TCP ConnectTime taken to establish a TCP connection.
SSL ConnectTime taken to establish an SSL connection.
Server Response TimeTime taken to establish an HTTP connection.
Time to First ByteThe total of DNS Lookup, TCP Connect, SSL Connect and Server Response Time time results in the Time to First Byte.
Data TransferTotal time taken for the entire data to be transferred.
Time to Last ByteTime to First Byte + Data Transfer time.
Device Health Metrics
View the metrics associated with the Memory and CPU of your device. This section of the widget also displays the top 5 processes on your device that are consuming the most memory and CPU power.
You can select any or all of the following metrics by selecting their check boxes.
MetricDescription
MemoryMemory used by the device at a particular time in the Time Range. Hover over the trend line to see the average amount of memory the device used during the Time Range.
CPUCPU power used by the device at a particular time in the Time Range. Hover over the trend line to see the average amount of CPU the device used during the Time Range.
BatteryHover over the trend line to see the amount of battery power the device is using at any point during the Time Range.
Disk UsageHow much of the hard disk space has been used. Hover over the trend line to see the amount of disk space in use on the device during the Time Range.
Disk Queue LengthThe number of outstanding requests that are waiting to be sent to the disk, a high number implies poor performance.
The Top 5 Processes Consuming Most Memory and Top 5 Processes Consuming Most CPU widgets display the 5 processes that consume the most memory and CPU on a user's device. These widgets are not dependent on the Self-Serve feature being enabled or disabled. The numbers displayed here are an aggregate of all samples taken during the selected Time Range. Refer to the AI-Powered ADEM Administrator's guide for the frequency of data samples collected. They list each process by name and how much memory or CPU the process was consuming at the selected time. You can collapse these widgets by clicking on the arrow next to the widget title.
Path Visualization
(Application Test Required)
Shows you the hop-by-hop network details of the traffic flow from the user to an application. Even if your VPN is disabled, it will provide visibility on all the internet hops from the user to an application. If your application (private application) is not reachable from an untrusted network when the VPN is disabled, it will fail the availability test and the application experience for that session will be impacted.
Device Details
Shows information about the selected user device. Local network details change according to the point selected on the Experience Trend chart.
Real User Monitoring (Requires Browser-Based Real User Monitoring (RUM))
Shows the pages on the selected domain with potential performance degradation. When you select a specific page, it displays RUM metrics (data collected from actual user experiences, like load times or errors). It also shows the underlying causes of any performance issues on that page such as the specific reasons for the degradation (example,slow database queries, network latency, or particular error code) and offers recommended solutions to fix these problems.
Transaction Performance (Requires Browser-Based Real User Monitoring (RUM))
Shows the application experience of the user as they browse different pages of the selected domain over the previous 5 minutes of the point selected on the Experience Trend graph. You can use this information to determine which pages were the most problematic for the user.