Monitor Application SLA and Performance
Focus
Focus
Autonomous DEM

Monitor Application SLA and Performance

Table of Contents

Monitor Application SLA and Performance

View the health of all monitored applications across your organization in this dashboard.
Where Can I Use This?What Do I Need?
  • Prisma Access (Managed by Strata Cloud Manager)
One of these:
  • Prisma Access license and ADEM Observability
  • Strata Cloud Manager Pro license
See the application availability metrics in the Monitored Applications tab of the NetSec Health dashboard. This dashboard shows you how many applications are monitored through AI-Powered ADEM and how many of them are experiencing a degraded score. This number takes into consideration the application experience for both mobile users and remote sites. The dashboard shows health and performance of mobile users and remote sites cloud agents in Prisma Access locations. Applications with Poor or Fair application experience scores are considered as degraded experience. You can also see the application's availability during the time range you select using the filter.

Monitored Apps- List View

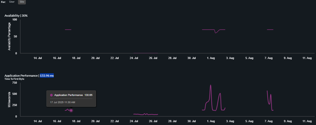
Hover over the app chart to view the following details:
  • App availability across mobile users and remote networks.
  • Number of Prisma Access locations from where app is unavailable.
  • App performance(Time to First Byte (TTFB) in milliseconds.
  • App experience as Good/Fair/Poor.

Monitored Apps- Map View

This map shows all PA locations, color-coded by their experience with that app. Click the PA location to view the flight path from the PA location to the application servers.
Hover on a flight path to view detailed network performance metrics like latency, jitter, and packet loss.
Hover on an application server icon at the end of a path to view the application performance metrics, such as DNS Resolution and TCP Connect times.

Degraded App Experience

Click the Degraded App Experience tab to view the list of availability and performance of all degraded apps. Click the arrow next to it to view the app details in the map.

Experience Trend

You can also view the app availability and network performance trend per user or site for the selected time range in the Experience Trends tab.