Manage ZTNA Connector
Focus
Focus

Manage ZTNA Connector

Table of Contents

Manage ZTNA Connector

The ZTNA Connector simplifies private application access by forming tunnels between private applications and Prisma Access.
The Zero Trust Network Access (ZTNA) Connector simplifies private application access for all your applications. You can deploy the ZTNA Connector VM in your environment, where it automatically forms tunnels between your private applications and Prisma Access.

Manage and Monitor ZTNA Connector in Insights

You can monitor ZTNA Connector component status from the ZTNA Connectors dashboard in Insights.
  • Connector Groups—Select InsightsZTNA ConnectorsConnector Groups to see a summary of your configured Connector Groups, the number of Connectors and Application Targets in each group, as well as the status of each group.
    A Connector Group's Status is determined by the Connectors in each group.
    • If all Connectors in a Connector Group are up, the Status is Up (green).
    • If all the Connectors are down, the status is Down (red).
    • If some Connectors are up and some are down, the Status is Partial (orange).
    • If a Connector is disabled, it appears as gray.
    Select any Connector Group Name to see details about the Connectors and Application Targets in the group and the status of each.
  • Connectors—Select InsightsZTNA ConnectorsConnectors to see a summary of all configured Connectors, including the Application Targets associated with the Connector and the Status.
    Select any Connector Name to see details about the associated Connector groups and Application Targets associated with each Connector.
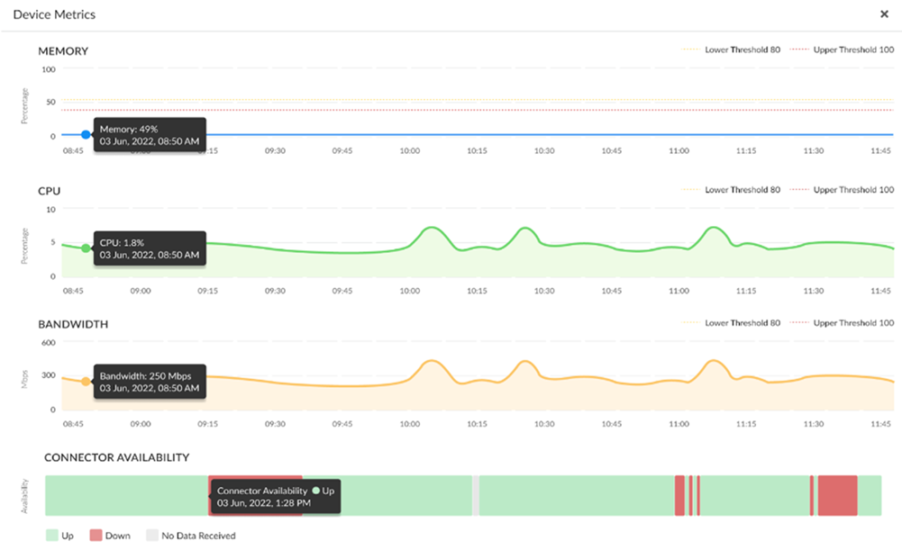
    Select Device Metrics in the upper right corner to see details about the Connector VM memory, CPU usage, bandwidth, and connector availability over time. You can hover over an individual point on each graph to see a specific statistic for a point in time.
  • Application Targets—Select InsightsZTNA ConnectorsApplication Targets to see a summary of all configured Application Targets, including the following details:
    • Application Target Name
    • Status
    • FQDN and TCP/UDP port
    • Fabric IP address
    • Application Protocol
    • Number of Connectors associated with the application
    Click on any Application Target Name to see details about the Connector Groups and Connectors associated with the Application Target.