View Usage Data for Unsanctioned SaaS Apps
Focus
Focus
SaaS Security

View Usage Data for Unsanctioned SaaS Apps

Table of Contents

View Usage Data for Unsanctioned SaaS Apps

Get visibility into untrusted SaaS apps that your employees are using.
Where Can I Use This?What Do I Need?
  • NGFW (Managed by Panorama or Strata Cloud Manager)
  • Prisma Access (Managed by Panorama or Strata Cloud Manager)
  • SaaS Security Inline license
  • NGFW or Prisma Access license
Or any of the following licenses that include the SaaS Security Inline license:
  • CASB-X
  • CASB-PA
SaaS Security Inline identifies the SaaS apps that your employees are using by inspecting network traffic populated from Strata Logging Service logs.
For comprehensive results, wait up to 24 hours after you activate SaaS Security Inline on your platform to gain insight into your SaaS apps.
  1. Log in to Strata Cloud Manager.
  2. Select ConfigurationSaaS Security.
  3. Select one of the following views:
    View
    Shows You:
    Helps You:
    Dashboard View
    Graphical view that summarizes the overall usage of SaaS apps that are in use in your organization.
    Assess your overall security posture before you drill down into risk data for individual SaaS apps.
    Discovered Applications View
    List view of SaaS apps in use in your organization.
    Learn about the SaaS apps that are in use and how many users are accessing them. Use the filter and sort capabilities to analyze metrics and App Details to assess risks.
    Discovered Users View
    List view of users in your SaaS app ecosystem and their individual, aggregated SaaS app usage.
    Learn about the users who are accessing discovered SaaS apps. You can filter users by SaaS apps that are important to your organization (for example, high risk apps or social media apps).
    Application Detail View
    Detail view with risk factors (attributes) for the SaaS apps in use in your organization.
    Drill down into individual SaaS apps in use in your organization to view details about the SaaS app, its app vendor, and compliance with regulatory standards.
    Application Dictionary View
    Catalog of SaaS apps with the ability to drill down into attributes for numerous industry-wide SaaS apps and those currently in use in your organization.
    Data includes information about the app, vendor, compliance, and risk characteristics that underlie those SaaS apps.
    Research the SaaS app, its vendor, and compliance with regulatory standards, then evaluate the risk for a given SaaS app to your organization before you decide to tag it as a sanctioned SaaS app.
    Policy Recommendations View
    SaaS policy rule recommendations enable you to recommend Security policy rules to your Palo Alto Networks firewall administrator.
    Remediate risks of unsanctioned SaaS apps and user risky behavior.

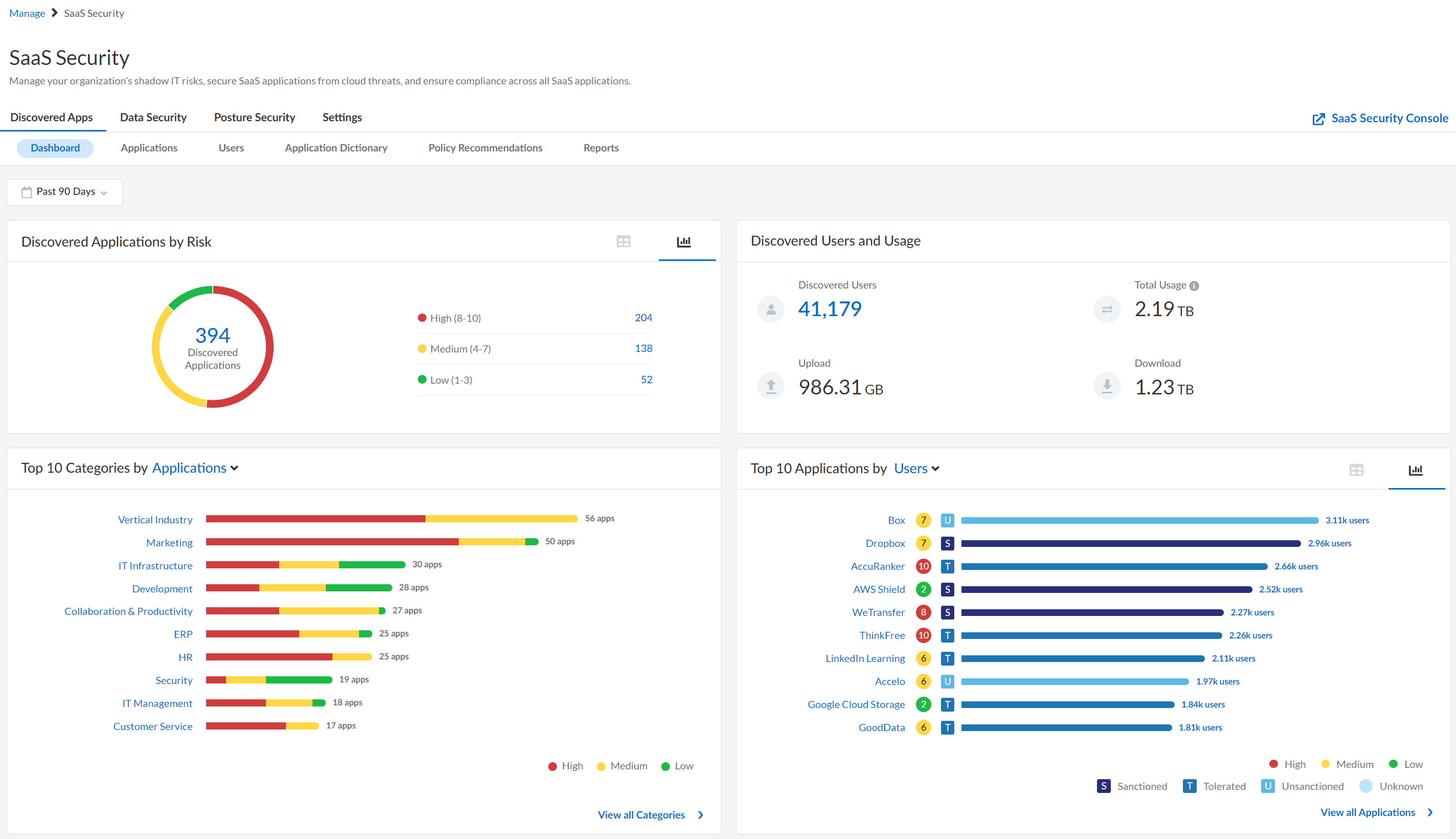
Dashboard View

The SaaS Visibility Dashboard view summarizes the overall usage of SaaS apps that are in use in your organization, the risk score for these SaaS apps, and the number of users who are using them.
The following table describes the areas of the Dashboard view.
Dashboard
Time Range
Filter the dashboard to view overall usage within a particular time range. You can filter the dashboard to view usage for the last 7, 30 or 90 days. The default time range is 90 days for new sessions.
Applications by Risk
Discovered SaaS app by risk level. Move your cursor over each circle bar to display the number of associated SaaS apps within each risk level.
Display the data using the icons provided:
Top 10 Categories by Applications
Categories with the most Usage and Applications. View all Categories to navigate to the complete Discovered Applications.
Top 10 Applications by Usage
SaaS apps with the most Usage and Users of SaaS apps in your app ecosystem. View all Applications to navigate to the list of Discovered Applications.

Discovered Applications View

This Discovered Applications view displays a list of SaaS apps that are in use in your organization, as well as their risk and usage details.
The following table describes the areas of the Discovered Applications view.
Discovered Applications
Filter by Time Range: Risk, Category, Tags, Rules, Custom Tags to render a data set for the selected time frame. Your filter selection persists across the session. Default time range is 90 days for new sessions.
Applications by Risk
Graph that displays the total number of SaaS apps in your organization that are Low, Medium, or High risk score.
Applications by Tag
Graph that displays the total number of SaaS apps in your organization by tag.
Configure Global Risk Score
Capability to assign unequal weights to the attributes that underlie each SaaS app’s risk score.
Search SaaS apps in use by Application Name only.
Bulk Tag
Tags to help you assign a policy decision to your selected SaaS apps. This action is available only after you select one or more apps in the table.
Change Risk Score
Change the risk score for the selected SaaS app. This action is available only after you select one or more apps in the table.
Download CSV
Export of the results (data set) of the Discovered SaaS apps in CSV file format.
To view this element you must be Super Admin role or Admin role, and not Read Only Admin role.
Tag Recommendations
The Tag Recommendations action is displayed only if you activated the Cloud Identity Engine on your tenant, and configured directory sync in Cloud Identity Engine for Azure AD or Okta Directory. When these conditions are met, SaaS Security Inline can provide tagging recommendations. Specifically, SaaS Security Inline uses information from the Cloud Identity Engine to determine if a detected app is an enterprise app accessible through your identity provider. If the app is an enterprise app, SaaS Security Inline will recommend that you tag the app as Sanctioned.
Application Name
SaaS app name as it’s known in the industry.
Risk
Default, manual, or custom risk score for the SaaS app.
Tenants
If SaaS Security Inline supports tenant-level detection for the SaaS Application, the number of separate app instances or tenants that were accessed by users. Click on the link to go to the Tenant Details view, which lists all of the tenants for the SaaS app.
Because PAN-OS can detect individual tenants only from unencrypted traffic, SSL decryption must be enabled on the firewall. If SSL decryption isn’t enabled on the firewall, or if tenant-level detection isn’t supported for the SaaS app, this column displays 0.
Category
SaaS app’s service category. For example, Google Meet is categorized as Internet Conferencing.
Rules
SaaS policy rule recommendations that apply to the SaaS app.
Tag
Tags that you assigned to these SaaS apps. If you have not tagged a SaaS app, it's automatically tagged as Unknown.
Users
Displays the total number of users of the SaaS app. Click on the link to go to the Discovered Users view with the necessary filters applied to display a list of those users and related activity. From this Discovered View, you can export a list of the usernames.
Usage
Number of bytes transferred for the selected app.
Upload
Number of bytes uploaded for the selected app.
Download
Number of bytes downloaded for the selected app.
Custom Tags
Tags that you assigned to the SaaS app.
Actions
Actions to:
Give App Feedback icon. Click this icon to send us feedback about the app and attribute information that is displayed in SaaS Security Inline. For example, you can notify us of outdated attributes or adjustments you think we should make to an app's risk score. You can also request new apps or attributes. Our app research team will review all feedback and will schedule product updates on an individual basis. You can submit feedback up to 10 times each day.

Discovered Users View

The Discovered Users view displays a list of known users in your organization and their app usage aggregated across all discovered SaaS apps from which you can apply filters to customize the view.
SaaS Security Inline discovers users by using Strata Logging Service logs, specifically the source_user_info field. If the firewall forwards a log to Strata Logging Service and this field isn’t populated for a given user, SaaS Security Inline considers that user unknown. The SaaS Security web interface excludes all app usage data for unknown users.
If you activated the Cloud Identity Engine on your tenant and configured directory sync in Cloud Identity Engine for one or more instances of Azure AD, SaaS Security Inline attempts to match the users it discovered from Strata Logging Service logs with user information from Azure AD. If SaaS Security Inline can match the discovered users to Azure AD information, SaaS Security Inline gets additional details about the user, such as the user's department, region, and manager.
The following table describes the areas of the Discovered Users view.
Discovered Users
Add Filter
Filter by Time Range to render a data set for the selected time frame. Your filter selection persists across the session. Default time range is 90 days for new sessions.
Add additional filters to filter by user attributes, such as Apps Used, Tenants, and Users. Some filters apply to user information that SaaS Security Inline obtains from Azure AD through the Cloud Identity Engine. These filters include filters for a user's Role, Department, and Region.
User Name
Sort the column to display users alphabetically.
Search that enables you to identify distinct users across filtered and unfiltered apps.
Applications UsedThe number of apps that the user accessed. Click on the number of apps to drill down into details about the apps.
Tenants
If SaaS Security Inline supports tenant-level detection for the SaaS app, the number of separate app instances or tenants that were accessed by the user. Click on the link to go to the Tenant Details view, which lists all of the SaaS app tenants that the user accessed.
Because PAN-OS can detect individual tenants only from unencrypted traffic, SSL decryption must be enabled on the firewall. If SSL decryption isn’t enabled on the firewall, or if tenant-level detection isn’t supported for the SaaS app, this column displays 0.
Sessions
Total number of login sessions across filtered and unfiltered apps.
Total Usage
Number of bytes transferred by the user across filtered or unfiltered apps.
Upload
Number of bytes uploaded by the user across filtered or unfiltered apps.
Download
Number of bytes downloaded by the user across filtered or unfiltered apps.
Last Session
Last session initiated by the specific user.
Email
The user's email address. SaaS Security Inline obtains this information from Azure AD through the Cloud Identity Engine. This column displays only if the Cloud Identity Engine is activated on your tenant.
Active Directory Account
If SaaS Security Inline obtained additional information about the user from Azure AD through the Cloud Identity Engine, the name of the Azure AD instance that contains the user information.
Role
The user's role within your organization. SaaS Security Inline obtains this information from Azure AD through the Cloud Identity Engine. This column displays only if the Cloud Identity Engine is activated on your tenant.
Department
The department to which the user belongs. SaaS Security Inline obtains this information from Azure AD through the Cloud Identity Engine. This column displays only if the Cloud Identity Engine is activated on your tenant.
Region
The user's country or region of residence. SaaS Security Inline obtains this information from Azure AD through the Cloud Identity Engine. This column displays only if the Cloud Identity Engine is activated on your tenant.
Manager Name
The user's manager. SaaS Security Inline obtains this information from Azure AD through the Cloud Identity Engine. This column displays only if the Cloud Identity Engine is activated on your tenant.
Download CSV
Export the results (data set) for all users to a CSV file.
To view this element you must be Super Admin role or Admin role, and not Read Only Admin role.

Application Detail View

The Application Detail view displays details about the app, app vendor, and compliance with regulatory standards for the selected SaaS app that is in use in your organization.
Application Detail
Application Type
Product’s service category. For example, SugarCRM is categorized as ERP.
Risk Score
Displays the risk score for the SaaS app.
Status
Default Tag (aka Sanctioned Status) that you assigned to the SaaS app.
Custom Tags
Tags that you assigned to the SaaS app.
Policy Recommendations
Recommendations that define this SaaS app.
Block Access
Quick method to create a recommendation that blocks access to this SaaS app.
Users
Total number of users of the selected SaaS app.
Usage
Total volume of traffic, both uploads and downloads, transferred by users of the selected the SaaS app.
Upload
Total number of bytes uploaded for the selected SaaS app.
Download
Number of bytes downloaded by the user across filtered or unfiltered apps.
Basic Info
Vendor and market information about this SaaS app, including NPS.
Search that enables you to find compliance attributes by name of a specific compliance regulation, standard, framework, or certification.
Configure Global Risk Score
Capability to assign unequal weights to the attributes that underlie each SaaS app’s risk score.
Security and Privacy
Security attributes to help you assess if this SaaS app meets your organization’s security policies.
Compliance
Compliance information to help you assess if this SaaS app meets your organization’s security policies.
Risk Score
SaaS app’s risk score.
Give App Feedback icon. Click this icon to send us feedback about the app and attribute information that is displayed in SaaS Security Inline. For example, you can notify us of outdated attributes or adjustments you think we should make to an app's risk score. You can also request new apps or attributes. Our app research team will review all feedback and will schedule product updates on an individual basis. You can submit feedback up to 10 times each day.

Application Dictionary View

The Application Dictionary view simplifies the process of identifying SaaS apps that are security risks. You can use this dictionary as an impartial security analysis to help you evaluate a given SaaS app.
The following table describes the areas of the Application Dictionary view.
Application Dictionary
Add Filter
Add Filter icon to display the SaaS apps by risk and app category.
View Details
Displays App Details for the SaaS app, including SaaS app characteristics such as Vendor Attributes and Compliance Attributes.
Application Name
The SaaS app name as it’s known in the industry.
Risk
Displays the risk score for the SaaS app.
Category
Product’s service category. For example, SugarCRM is categorized as ERP.
Search that enables you to find SaaS apps by category and Application Name.
Give App Feedback icon. Click this icon to send us feedback about the app and attribute information that is displayed in SaaS Security Inline. For example, you can notify us of outdated attributes or adjustments you think we should make to an app's risk score. You can also request new apps or attributes. Our app research team will review all feedback and will schedule product updates on an individual basis. You can submit feedback up to 10 times each day.

Policy Recommendations View

The Policy Recommendations view enables you to filter on or search for the SaaS rule recommendations you created or edited and determine if those rules were approved by your firewall administrator or pending.
The following table describes the areas of the Policy Recommendations view.
Policy Recommendations
Add Filter
Add Filter icon to display the SaaS apps by Application name, activity, response, risk, and app category.
Synced
Status that indicates whether or not your firewall received the SaaS policy rule recommendations.
Name
Name assigned to the SaaS policy rule recommendations.
Default
Recommendation type
Description
Description assigned to the SaaS policy rule recommendations.
Last Modified
Date that indicates the last time you changed the rule.
Enabled
Keyword search that enables you to find SaaS policy rule recommendations that you created.
Download CSV
Export the results (data set) to a CSV file.
To view this element you must be Super Admin role or Admin role, and not Read Only Admin role.