Insights: Advanced Threat Prevention
Focus
Strata Cloud Manager

Insights: Advanced Threat Prevention

Table of Contents

Insights: Advanced Threat Prevention

Get insight into threats detected in your network and identify opportunities to strengthen your security posture.
Where Can I Use This?What Do I Need?
  • Prisma Access (Managed by Panorama or Strata Cloud Manager)
  • NGFW, including those funded by Software NGFW Credits
Each of these licenses include access to Strata Cloud Manager:
The other licenses and prerequisites needed for visibility are:
  • A role that has permission to view the dashboard
  • Threat Prevention or Advanced Threat Prevention
  • Strata Logging Service
→ The features and capabilities available to you in Strata Cloud Manager depend on which license(s) you are using.
  • Click Strata Cloud ManagerInsightsAdvanced Threat Prevention to get started.

What does this dashboard show you?

The dashboard shows aggregated data per Strata Logging Service tenant.
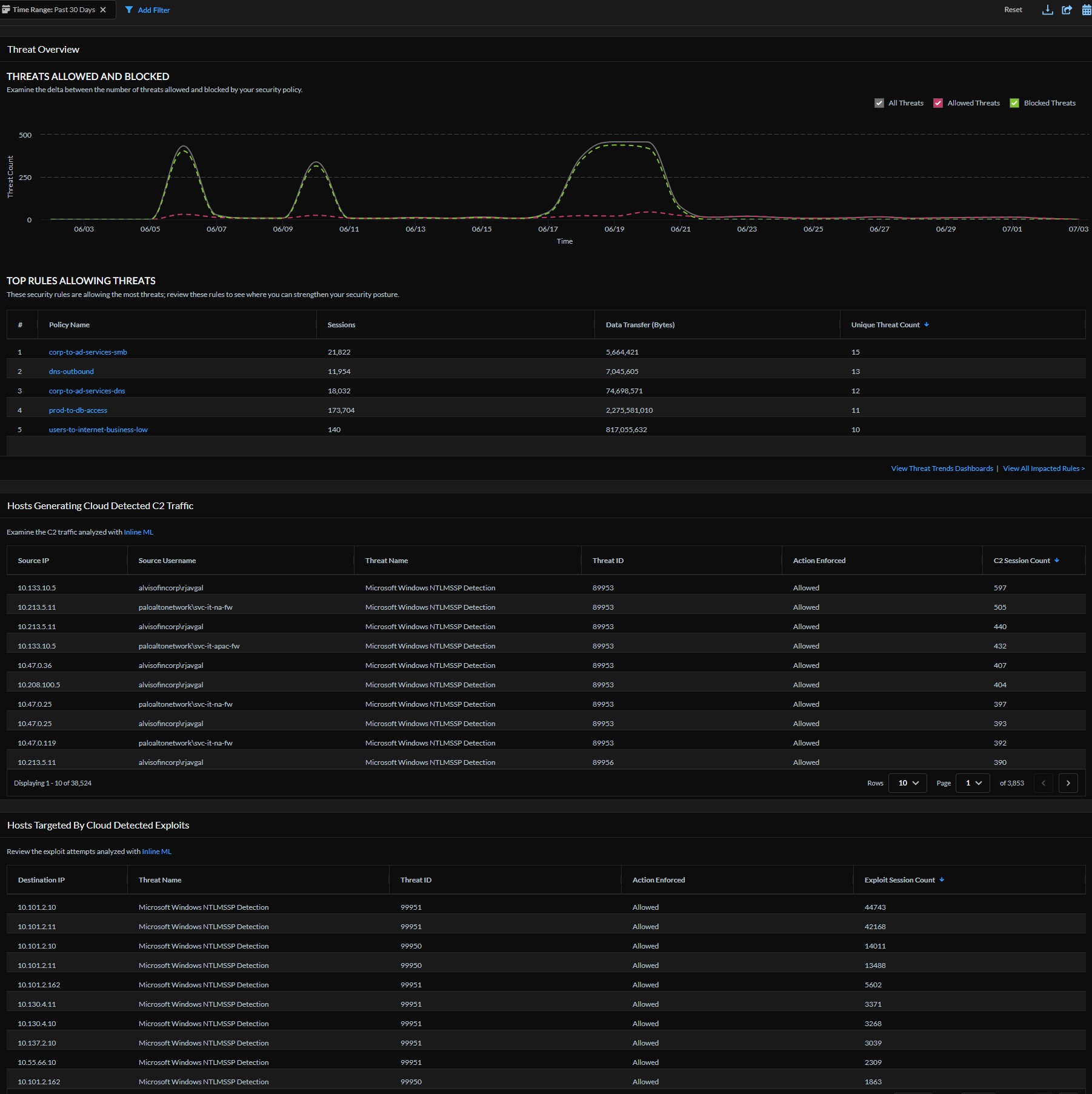
The Advanced Threat Prevention dashboard gives insight into threats detected in your network and identifies opportunities to strengthen your security posture. Threats are detected using inline cloud analysis models and threat signatures generated from malicious traffic data collected from various Palo Alto Networks services. This dashboard provides a timeline view of threats allowed and blocked and a list of hosts generating cloud-detected C2 traffic and hosts targeted by cloud-detected exploits.
This dashboard supports reports. These icons,
in the top right of a dashboard indicate that reports are supported for this dashboard. You can share, download, and schedule reports that cover the data this dashboard displays. You can also use Strata Cloud ManagerStrata CanvasReportsReport Templates and click one of the icons
against Advanced Threat Prevention report template.

How can you use the data from dashboard?

Use this dashboard to:
  • get threat visibility in your network traffic
  • analyze threat sessions to improve the accuracy of your policy rules
  • gain insight into the real-time threat detected by inline cloud analysis
  • get context around the threat from logs and cloud reports and use this data to improve your incident response process.