Branch Sites (Prisma Access)
Focus
Strata Cloud Manager

Branch Sites (Prisma Access)

Table of Contents


Branch Sites (Prisma Access)

view the health and connectivity of your Remote Networks and the usage of all your Remote Networks deployed in different Prisma Access locations.
Select InsightsPrisma SASEBranch SitesPrisma Access to view the health and connectivity of your Remote Networks and the usage of all your Remote Networks deployed in different Prisma Access locations. It shows you the real-time connectivity status and bandwidth consumption details, along with other deployment details. You can also view the health of the tunnels configured in your Remote Networks.
See Prisma Access Remote Networks for information about how to plan your remote networks, allocate remote network bandwidth, and onboard remote networks. To view your branch sites, go to InsightsPrisma SASEBranch SitesPrisma Access.
Baselines in Widgets
If you purchased the AI-Powered ADEM license, you see a baseline data band across the trend widgets on the following Monitor pages: Users, Branch Sites, Data Centers, and Network Services. The widgets show the baseline in the background across the trend lines. This allows you to view at a glance whether your data has crossed the upper or lower boundaries of the baseline.
Baseline data is calculated in 1-hour bin sizes and takes into consideration the last 28 days of data from those hour-long bins for a particular tunnel, site, Prisma Access location, or GlobalProtect user count. For example, the baseline from 1:00 pm to 2:00 pm on Tuesday is calculated from the 1:00 pm to 2:00 pm time frame on the previous four Tuesdays. The lower bound is the 10th percentile of that historical data collected, and the upper bound is its 90th percentile. This allows you to see trends for bandwidth, user counts, authentication counts, and DNS Proxy request and response. Because the baseline data is taken from the last 28 days of historical data, the newly onboarded tenants will need to be up and data rich for 28 days for the baseline to be calculated correctly. If your data is less than 28 days, you may see some discrepancies.
When the values in the trend line in the widget deviate from the baseline's upper or lower limits, the trend line for that period appears in red in the web interface.
The following example shows the GlobalProtect baseline from the Connected User widget on the Users page.

Sites by Status

View your Remote Networks Sites by Status. You can see how many sites are Up, Down, Inactive, or Not Available, and how many sites have a Warning during the selected Time Range.

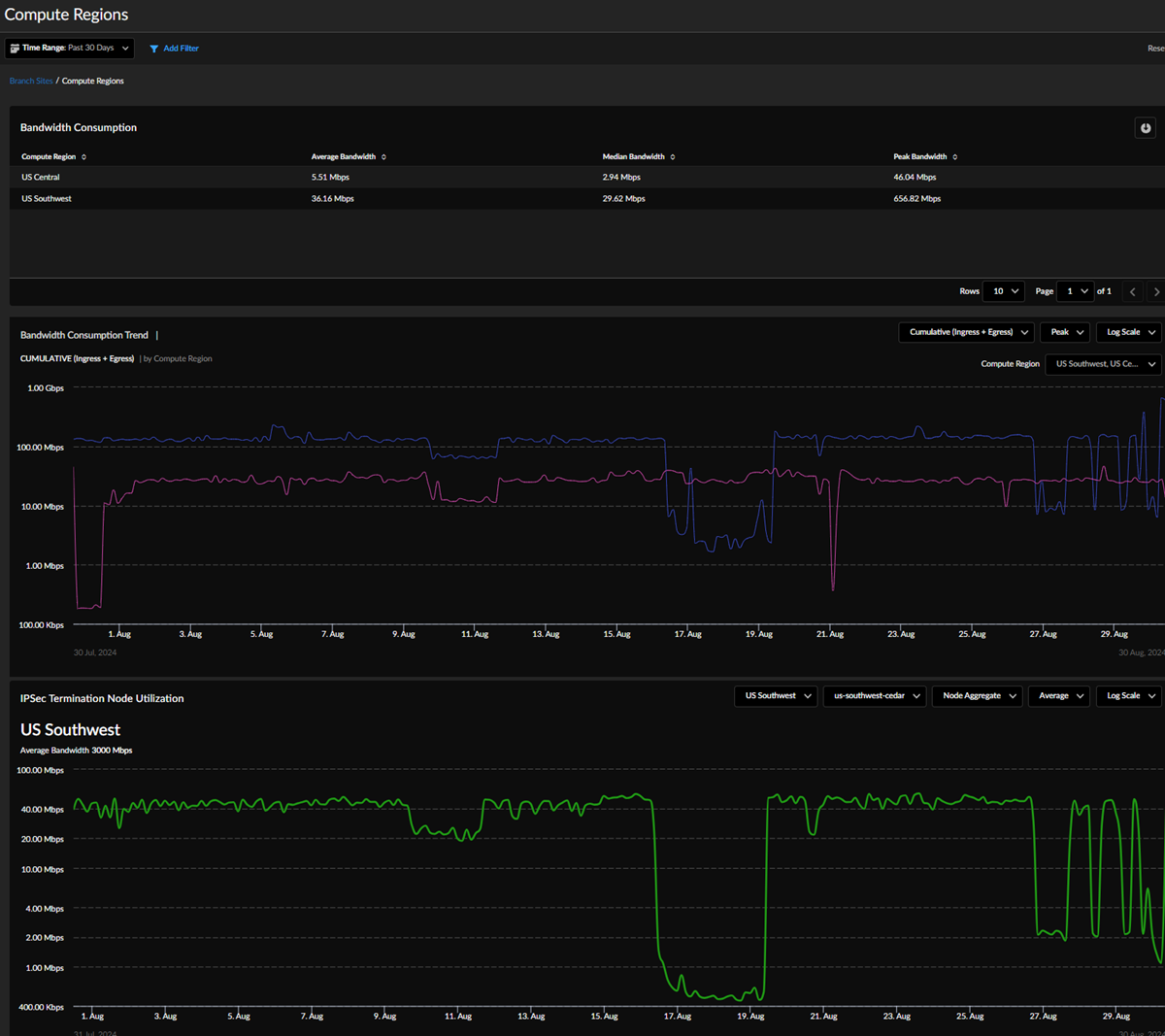
Bandwidth Consumption

Bandwidth Consumption shows the highest peak bandwidth consumed at a compute region across all of the tenant's compute regions in the aggregate bandwidth allocation model. The highest peak bandwidth consumed by a site across all sites is shown for the per-site bandwidth allocation model. The peak values are computed for the selected time filter duration.
Select View Consumption by Compute Region to view consumption values and trend charts for all compute regions and their configured IPSec termination nodes.

View Consumption by Compute Regions

Navigate to . When using the Aggregate Bandwidth Allocation model, select View Consumption by Compute Regions in the Bandwidth Consumption widget to see bandwidth consumption and trends for your regions. The Compute Regions page shows bandwidth consumption data during the Time Range you select. You can view a table with your Compute Regions' Average Bandwidth, Median Bandwidth, and Peak Bandwidth.
The Bandwidth Consumption Trend by Compute Region graph shows data about your Compute Region. Filter the data to refine the information you want to view.
  • Select Cumulative (Ingress + Egress), Ingress, Egress, or Ingress vs. Egress from the drop-down.
  • View the Peak, Median, or Average bandwidth consumption trend during the selected time range. The default setting is Peak bandwidth consumption.
  • Log Scale or Linear Scale.
  • Compute Region—Select one or more region to view.
The IPSec Termination Node Utilization graph allows you to view bandwidth consumption for the IPSec Termination Nodes configured at a specific Compute Region. Filter the data to refine the information you want to view:
  • Select the Compute Region for which you want to view data.
  • Select the specific Site of the Compute Region you want to see.
  • Choose Node Aggregate or Breakdown by Sites to view the bandwidth consumption trend for the sites that terminate at the selected IPSec Termination Node.
  • View Peak, Average, or Median.
  • View Log Scale or Linear Scale.

Bandwidth Consumption Trend

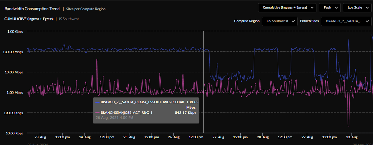
On the main Branch Sites page, you can view your Bandwidth Consumption Trend Sites per Compute Region for all Compute Regions when using the Aggregate Bandwidth Allocation model or Bandwidth Consumption Trend per Branch Sites when using the Per-Site Bandwidth Allocation Model. For the Aggregate Bandwidth Allocation model, you can select a Compute Region and then select the sites in that Compute Region whose bandwidth consumption trend is of interest. Filter the data to refine the information you want to view, and you can hover over the chart to view the sites' bandwidth consumption at that time:
  • The default view shows Cumulative (Ingress + Egress) bandwidth consumption. Other options are Ingress, Egress, or Ingress vs. Egress.
  • View the Peak, Median, or Average bandwidth consumption trend during the selected time range. The default setting is Peak bandwidth consumption.
  • Log Scale or Linear Scale.
  • Compute Region—View Compute Regions with a breakdown of sites terminating in the region when the tenant uses the Aggregate Bandwidth Allocation model. For each Compute Region, select the sites terminating in the Compute Region to view their bandwidth consumption trend.
  • Branch Sites—Select a minimum of 1 site and a maximum of 10 sites to view their trend lines on the graph during the selected time range.

Prisma Access Sites

The Prisma Access Sites table lists your remote Prisma Access sites and information.
  • Site Name—The Prisma Access site's unique name.
  • Site StatusUp, Down, Warning, or Unknown.
  • Site Type—Third Party.
  • Site Location—Prisma Access site location.
  • Site BGP Status—Whether the site BGP status is Up, Down, or Unknown.
  • Tunnel Status—The number of the site's tunnels and how many of those tunnels are up.
  • Tunnel BGP Status—The BGP status for each tunnel.
  • Prisma Access Location—This Prisma Access site's location. Select a location to view its Prisma Access Locations details.
  • Service Status—This field indicates the status of the instance or firewall to which the site is connected. The status can be Up, Down, or Unknown.
  • Compute Location—All Prisma Access locations are mapped to a security processing compute location or region based on optimized performance and latency. At least two (often more) Prisma Access locations that are geographically near each other are grouped into a single compute location.
  • Aggregated Bandwidth Allocated—The allocated aggregated bandwidth for the site during the time range selected. This column appears only if you used the aggregate bandwidth model.
  • Peak Burst Bandwidth Consumed—The cumulative peak value obtained by combining the ingress and egress values for this site during the selected time range selected.
  • Avg Bandwidth Consumed—The cumulative average value obtained by combining the ingress and egress values for this site during the selected time range.
  • Disconnections—How many disconnections occurred at this site during the selected time range.
  • Disconnections Duration—The total amount of time, in seconds, the site was disconnected during the selected time range.

High-Performance Branch Site Visibility

High-performance branches (RN-HP) have different attributes than the legacy branches, and both will coexist in your tenant. High-performance branch sites in Prisma Access have the following benefits:
  • The architecture addresses capacity efficiencies by separating network processing functions from security processing functions. An ION device with large packet-processing ability terminates multiple branch connections with up to 5-Gbps capacity and distributes the security processing to SPNs.
  • You can use a single IP or FQDN to terminate multiple branches in the region to a single network processing node (NPN).
  • You no longer have to monitor and manage the termination of branch sites to IPSec termination nodes. Suitable SPNs carry out branch traffic inspection, and the NPN performs load balancing.
  • You can attain true high availability by being able to specify different regions for redundancy.
You can view both high-performance and legacy branches in your environment. In Strata Cloud Manager, go to , and from the Prisma Access Sites table, select a branch site.

Prisma Access Site Details

Select any Prisma Access Site Name to view its Site Status, where you can see its Connectivity and BGP Status (Up, Down, Inactive, or Not Available). View the bandwidth Peak Consumption for the selected time interval.
You can view Cumulative (Ingress + Egress) information in the Bandwidth Consumption Trend chart.
  • Use the drop-down to view the bandwidth consumption chart by Ingress, Egress, Ingress Vs. Egress, or Cumulative (Ingress + Egress).
  • View the Bandwidth Consumption Trend chart metrics by Peak (default), Average, or Median for the branch site.

Route Table Visibility

To help you address reachability challenges, we offer visibility into the route table at each remote network site. You can perform a route table search for a destination IP address to determine whether there is a route available to reach the desired destination. With this information, you can investigate other potential causes of failure. This knowledge allows you to focus your efforts on resolving any issues that might be affecting reachability.
Select View Routing Table to see this branch's Routing Table, which has IP routes for destinations available at the branch from Prisma Access.
  • Use the search bar to select the destination or look up the route.
  • Use the drop-down to filter by Flag.
The routing table shows:
  • #—Route number.
  • Destination—IP address and subnet of the reachable network.
  • Next Hop—IP address of gateway at the next hop toward the destination network. A next hop of 0.0.0.0 indicates the default route.
  • Metric—Metric for the route determined by the routing protocol.
  • Flag—Information for this route, as follows:
    • A B—Active and learned from BGP.
    • A C—Active and connected. Destination—network.
    • A H—Active and connected. Destination—host only.
    • A R—Active and learned from RIP.
    • O1—OSPF external type-1.
    • O2—OSPF external type-2.
    • Oi—OSPF intra-area.
    • Oo—OSPF interarea.
    • S—Inactive and static.
    • A S—Active and static.
View this branch's Bandwidth Consumption Trend for the last 30 days.
Baseline computation requires you to have the ADEM-AIOps license.

Tunnels

See how many tunnels there are for this site, and view each tunnel's details. To download tunnels data, select the Download icon.
  • Tunnel Name—The tunnel's unique name.
  • Prisma Access Location—The Prisma Access location for this remote network.
  • Tunnel StatusUp, Down, Init, or Unavailable.
  • Tunnel BGP StatusUp, Down, or Unknown.
  • Tunnel Monitoring—If you have enabled Tunnel Monitoring, this column shows whether it's Up or Down. If you haven't enabled it, this column shows Not Configured.
  • Average Throughput—The average bandwidth for the tunnel for the selected time range.
  • Peak Throughput—The peak bandwidth for the tunnel for the selected time range.
  • Source IP Address—The source IP address.
  • Destination Endpoint Address—IP or FQDN address for Prisma Access to determine whether the tunnel is up.
  • Disconnections—Number of disconnections during the selected time range.
  • Disconnections Duration—How long, in seconds, the tunnel is disconnected during the selected time range.
Select a Tunnel Name to see its Tunnel Status, Bandwidth Consumption Trend, and other tunnel details.

Tunnels in High-Performance Branch Sites

The Tunnels table for RN-HP branches shows two different Prisma Access Locations for Active and Backup tunnels. You can have as many as eight tunnels in your environment—four Active and four Backup. The Tunnels table includes a column for Destination Endpoint Address. RN-HP branches always show an FQDN specification.

Tunnel Trends

With Tunnel Monitoring enabled, you can select a number of tunnels and view their median Round-Trip Time. If you don’t specify a set of tunnels, by default the median RTT is computed for the 10 tunnels with the highest observed RTT.
Aggregated Tunnel Connectivity shows you the total number of connected tunnels for the selected time range. Hover over either graph to see the number of connections at a specific time.
Commits Pushed shows how many commits were pushed during the selected Time Range and when the Last Push Commit occurred.

Site Status

Site Status shows site availability during the time range selected. Green means the site was up during this time, red means the site was down, and gray means no data was available during the time shown.